OK,首先是项目自荐了,欢迎佬友们前来体验:
新地址https://inkwellai.app/
已经接入了L站登录,也支持邮箱密码注册。
第一次做项目介绍,没有经验。起初这个项目就是想做着好玩,现在我自己想要的功能基本都有了,那么就欢迎佬友们一起玩,就是腾讯云小服务器,应该不会被人揍吧…高抬贵手
目前支持以下功能:
一、多Ai头脑风暴选题:预设150+不同类型风格,至多可选15种,交由多模型交叉头脑风暴,最终产出3个选题以供选择。(这里就只介绍下全自动的玩法,当然也是支持手工创作并且Ai续写的)
二、选择题材后,进入工作台开始后续的创作
整体布局为左中右三栏设置:
左侧:
大纲-角色卡-世界观,均可由Ai根据选题一键生成,且互相关联,角色卡支持手动改名且与大纲世界观联动,并与章节正文后期发展联动更新;
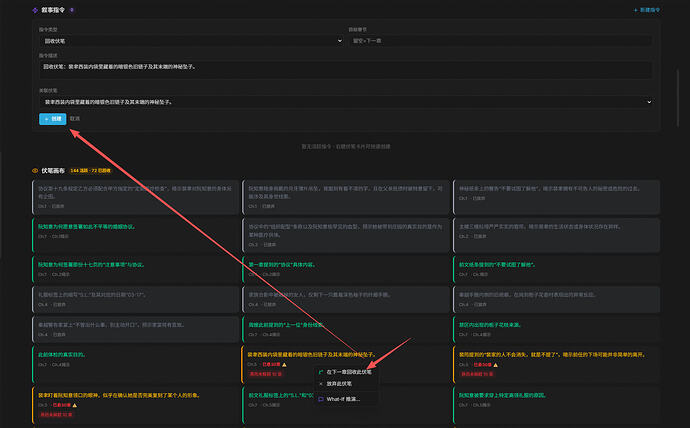
伏笔追踪:由LLM抓取章节进行内容进行实时更新
生成统计:主要就是token消耗这些数值展示 叙事指挥台:一个综合可操控的中台,可以观察伏笔回收情况、章节生成审查结果、主线偏移情况、爽点周期、战力/数值膨胀情况,情感曲线,战力数据 角色泳道: 叙事指令+伏笔画布:主动回收伏笔/放弃伏笔/what if模拟预测回收伏笔合理性人物关系图:这个不仅是每五分钟刷新一次的前端可视化,也是LLM在写作前的重要参考资料获取途径,可以有效的保证前后文一致性,不跑偏。
章节列表:卷/章节名均支持手动双击修改。Ai生成大纲后,卷名会自动生成。
右侧:
作品规模看板
各阶段模型编排配置:
因为是走的管线设计,我希望在每个节点上都能应用上最适合的模型,因此就有了这里繁杂的模型选择,但是一时也没有想好有什么更合适的方法能替代,如果有佬有好的想法还望评论告知。
每个阶段都可以自定义提示词,如果留空则是系统预设提示词。关于主编精修这里,预设了20个男女频作者,每个人都有1-2000字的真实写作内容用以注入写作提示词来降低Ai味。
中间:
大纲:Ai一键生成,推荐Claude opus 4.6
角色图鉴:感觉御三家都行
世界观:还是opus 4.6吧
章节生成:会依据管线编排顺序依次进行,且每个节点都会有其对应的提示词进行功能实现以及约束
以上:就是大致的功能介绍了,欢迎佬们来体验测试,并多多提供建议~
接下来是一些骚话:
骚话
这是我学会Vibe Coding后的第三个项目。前两个用在工作中一个便利了自己,一个便利了部门同事以及对对接的项目提供了更好的支持。
我本身并不是程序员,可以说只知道一个:“hello world”,再多知道一点的就是rm -rf ![]()
去年7月误打误撞到了L站,那会对于Ai可能就是比别人知道豆包、千问,这些多知道一个ChatGpt吧。从最开始的薅羊毛,蹭公益站,逐步开始接触到Vibe Coding,开始知道什么是docker,开始学着利用Ai来给自己减负。
于是,
第一个项目是一个简单到不能再简单的一个excel上传然后做数据统计分析的web应用。但是这个应用花了我2个半月的时间;
第二个项目:花了1个月不到的时间,没想到还被公司认可了,还因为这获得了去年的优秀员工,感谢L站的各位佬,
别问为什么不是100个
registered_accounts.zip (3.6 KB)
特别提醒:建议选择半自动模式进行创作,全自动模式其实不可控因素很多,更多是你使用的模型能力。
折叠
正如设计工作流的初心,最后一个环节会进行审查,半自动1章或5章的生成,可以在审查出问题的时候及时对不合理进行修复。但是全自动站起来蹬的话,后续章节会沿着有偏移的章节内容越走越远,导致后期内容修补存在极大的困难。 关于这一块也在考虑后面要不要加入自主识别修复的流程,去实现完全自动化.3.09 更新了添加服务商配置,先填入你的url+key,然后获取模型,然后测试看看能不能正常调用。
3.11 更新/优化内容:
折叠
1) 引导式再生成:大纲、世界观、章节重写、续写均支持附加引导语,控制 AI 生成方向;
2) 大纲/世界观手动创建与导入:空白态可直接手动编写或导入;
3) 阅读位置记忆:切换章节后自动恢复上次阅读位置;
4) OpenAI Responses API 双协议: Provider 支持选择 传统 / 新版 / 自动 三种调用协议,自动模式会智能回退;
5) SSE 流式重构:生成过程更稳定,支持长文本自动续写不中断;
6) 审查阶段修复:修复审查被跳过的问题,确保每章生成后都有质量审查。
3.12 更新/优化内容:
折叠
1)生成管线(Pipeline):修复因重构管线工作流导致的项目差点嘎了的问题;
2)上下文编排器:优化长文本压缩算法,减少大模型 Token 消耗;
3)数据库连接池:调优连接参数,防止高并发下连接池耗尽;
4)SSE 实时推送:重写流式推送重连逻辑,解决长时间生成断连问题;
5)项目统计:「总卷数」数据读取修复,现可正确显示实际卷数;
6)一些小的UI和配色优化。
3.13 更新/优化内容:
折叠
1)结构化角色档案:重构角色卡功能属性,进一步增强在超长篇幅的小说创作中,保持故事一致性,LLM会依据角色卡来进行符合预期的创作; 2)关系图谱增强:角色关系边新增冻结(角色死亡后不再更新)、标签分类、累积分值等信息; 3)已故角色标识:关系图中已故角色以灰色显示、冻结关系以虚线展示; 4)生成统计:概览卡片和阶段分布改用后端全量聚合数据,最近调用记录保持 20 条明细。3.14 更新/优化内容:
折叠
1)规划红线机制:大纲规划阶段注入写作禁令规则,包括禁止开篇即巅峰、禁止角色同质化、禁止情绪通胀等。大幅减少"流水账"和"高开低走"问题,让故事节奏更合理; 2)风格边界强化:正文写作阶段增加叙事风格约束,包括禁止滥用排比、禁止"告诉而非展示"、禁止刻意煽情等。文风更自然克制,减少 AI 味道,阅读体验更接近真人作者; 3) AI 词汇替换库扩展:将 AI 高频用词替换库从 15 组扩展至 35+ 组,覆盖动作、情感、对话、环境描写等场景。用词更丰富多变,告别"目光如炬""内心翻涌"等 AI 八股表达。 目测测试的模型编排: 角色分析+章节规划:GPT5.2(因提示词量级与模型推理速度,章节规划平均等待时间大约45s-85s不等,但这都是为了更好的正文写作,后期也会想想是否还有办法优化提示词) 初稿撰写:Claude opus 4.6thinking(强就是强,性价比低配版可考虑GLM4.7) 信息提取:Gemini 3 Flash(快就完事了,因为这一阶段需要提取大量信息,并不做分析,因此以快为主) 一致性审查+硬伤修复:GPT5.2,严格审核,硬伤修复没有提供模型编排界面,直接复用审查所用的模型。 本次相关提示词优化取自https://linux.do/t/topic/1723276 感谢佬的分享。 下面是今天更新后生成的一章检测,后续还会继续进行优化~  3.15-17 更新/优化内容:
折叠
1)平台新增域名 inkwellai.app 2)登录体验修复:L站授权登录修复 修复了通过 inkwellai.app 新域名访问时,OAuth 授权成功后仍被踢回登录页的问题。 3)AI 服务商自动兜底:当用户未设置默认服务商,但账号下只有一个服务商时,系统现在会自动使用它,无需手动设置默认值 4)API 协议支持扩展(设置页) 5)新增 Anthropic Messages API 协议选项,适配 Claude 官方接口及阿里百炼 DashScope 等 Anthropic 兼容服务商 6)头脑风暴超时修复:修复了头脑风暴在网络较慢时触发 504 报错的问题(不再阻塞服务器主线程) 7)审查阶段崩溃修复:修复了 AI 执行章节审查时偶发的内部错误 8)章节删除外键级联修复:删除章节时,关联的角色档案和世界观条目外键引用现已正确级联清理,不再因孤立引用导致数据库报错 9)删除章节后:叙事面板缓存失效、叙事看板现在自动刷新,不再显示旧数据 10)修复脑暴以及自定义选定的创意在大纲生成未被正确引用的bug:项目设置中填写的「创意方向」现在会被注入到大纲、角色、世界观等 6 个生成节点,AI 全程按用户指定的创作基调写作。3.18 更新/优化内容:
折叠
1)生产服务器迁移完成:现在应该能并发更多人了。(腾讯云去死) 2)修复生成任务"幽灵锁"问题:修复了偶发的"项目正在执行其他生成任务"错误提示——即使没有任何任务在运行也会被阻塞的问题。 3)修复AI修复功能崩溃:修复了点击"AI 修复"按钮提示网络错误、再次点击提示任务冲突的问题。 4)请求限流放宽:API 限流上限大幅提高,正常使用不再触发限流 5)并发能力提升10倍,不过还是单人单项目。3.19-20 更新/优化内容:
折叠
1)高并发深度优化:Celery 升级 100 协程并发、PG 300 连接、连接池/限流全面调优 2)行锁死锁根治:四层防护(PG 超时 + 连接级超时 + 事务解耦 + SSE 断开保护),解决官网间歇性无法访问 3)修改密码/注销账户:用户可自助修改密码(含密码校验 + JWT 吊销)及注销账户 JSON 解析容错增强:统一回退管线,LLM 输出格式异常时自动修复,角色/大纲生成成功率提升 4)章节删除报500修复:级联删除改批量SQL+前端错误反馈 5)章节删除序号跳号修复:新章节自动填补空缺位,不再强制重排序 6)第三方代理站模型404修复:域名优先判断,代理站不再误判为官方服务商(claude/gemini/glm 同步加固) 7)AI修复lease泄漏修复:5条SSE路由补try/except,修复 409 冲突 + fix-issue NameError3.21-3.22 更新/优化内容:
折叠
1)架构 — WebSocket + 微服务改造 章节生成实时推送从 SSE 升级为 WebSocket,断线自动重连 生成引擎拆分为独立微服务(Generator),双实例并行部署 新增 PgBouncer 连接池代理,数据库连接占用从每章 5-15 分钟降至每步骤几秒2)性能与并发
多人同时生成不再卡顿/闪断(Gateway 异步重构解决线程池耗尽)
长事务拆分:每个LLM调用步骤前释放DB连接,不长占资源
生成任务调度加入:CAS原子竞争+心跳续期,长章节不会被误中断或抢占
Watchdog:巡检加入Leader Election,多进程不会重复恢复同一项目
LLM调用层和章节主链全面async化,真正发挥双Generator并发收益
3)修复
叙事指挥台(时间轴 / 角色泳道 / 情绪曲线 / 伏笔)多卷作品数据不全:已修复,现覆盖全部章节
伏笔回收指令:恢复正常注入生成流程
AI修复后内容即时刷新:不用手动刷页面(alert 阻塞 + 缓存竞态双修复)
生成过程打印机效果恢复
注册弱密码失败现有明确的密码要求提示(前后端校验同步)
4)体验
各阶段进度条即时显示,不用等首段文字才出现
叙事指挥台角色泳道事件右键新增 What-If 分析入口
手动导入的大纲目前也支持自动后续自动识别生成角色卡、世界观、卷数和章节数,但是前提需要是包含起码初始完整的登场角色以及完整的分卷、章节数量规划。
3.23 更新/优化内容:
生成管线稳定性
- 连续生成正文残留 — 新章节开始时,上一章的正文内容不再残留
- 连续生成进度条未重置 — 新章节生成时,进度条正确归零
- 章节号显示错误 — 进度条现在显示全局章节号(如"第12章"),不再显示卷内序号
- 章节名不实时更新 — 每章完成后,章节列表中的名称会即时刷新
章节与角色
- 章节重写崩溃 — 修复了重写章节时数据库外键约束报错的问题
- 角色生成失败清空 — 角色生成失败后自动恢复上一版数据,不再丢失已有角色
字数控制
- 目标字数单位错误 — 修正了万字与原始字数之间的换算问题
反 AI 检测
- 反 AI 检测优化 — 提升检测准确性,初稿撰写增加检测条件,虽然耗时增加30-60秒,但是效果更好。
新功能
- 角色卡逐张显影 — 角色生成时逐张动画展示,附带进度条































