Stork is an open source ISC project providing a monitoring application and dashboard for ISC Kea DHCP and (eventually) ISC BIND 9. A limited configuration management for Kea is available and is expected to grow substantially in the near future.
The project is currently in rapid development, with bi-monthly releases rolling out new features. See wiki pages for useful links to download page, release notes, self-guided demo, screenshots and much more.
For details, please see the Stork Administrator Reference Manual or the Stork wiki.
The easiest way to run Stork is to install it using
RPM and deb packages.
The second easiest way is to use Docker (rake demo:up or ./stork-demo.sh). However, it is
possible to run Stork without Docker. See the
Installation section of the Stork ARM.
Please use the issue tracker on ISC's GitLab to report issues and submit feature requests.
We have development releases every two months. If you'd like to get involved, feel free to subscribe to the stork-dev mailing list or look at the Stork project page. We're also on GitHub.
If you have a patch to send, by far the best way is to submit a merge request (MR) on GitLab. Stork developers use this system daily and you may expect a reasonably quick response. The second alternative is to submit a pull request (PR) on GitHub. This will also work, but this system is not monitored, so expect a delayed response.
An example front page of the dashboard looks like this:
Many more Stork screenshots are available on the Screenshots gallery.
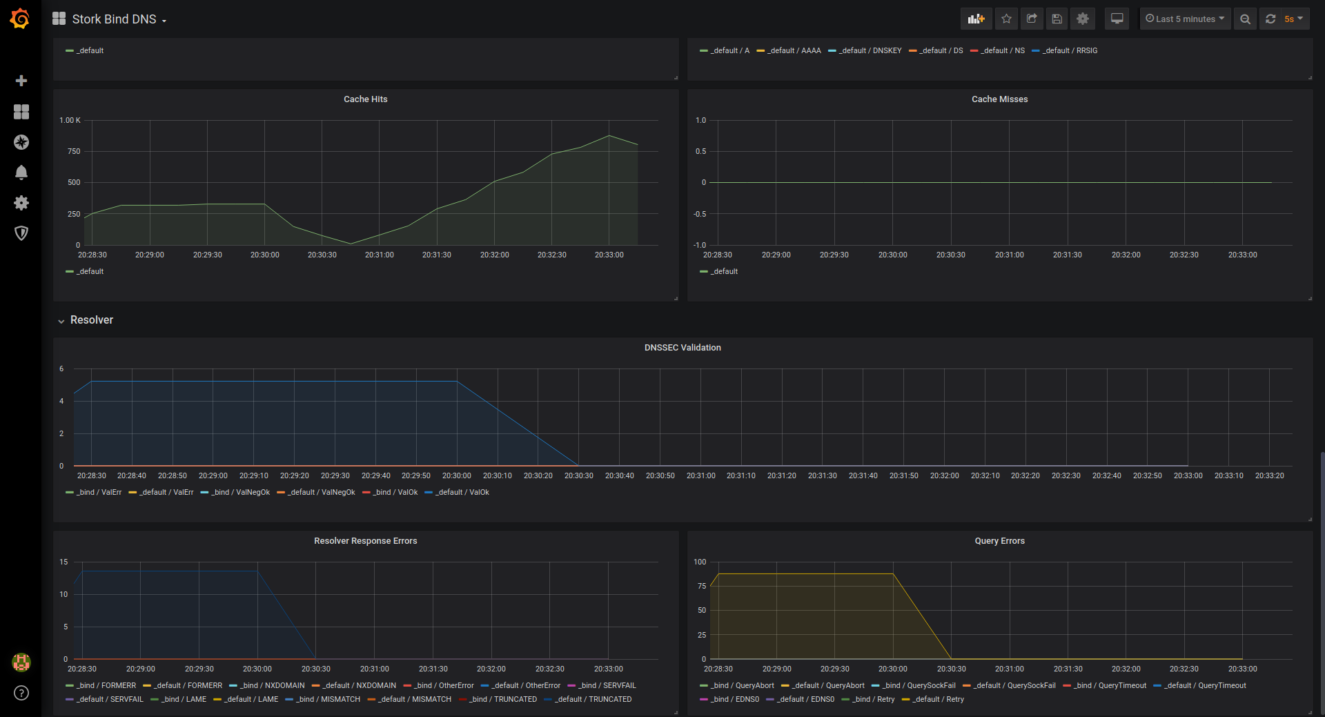
Stork provides support for statistics export in Prometheus format, which can then easily be shown in Grafana.
An example of Kea dashboard in Grafana, displaying data exported with Stork:
BIND9 dashboard in Grafana, displaying data exported with Stork:



